Hello,
I created a website using CMS 15.4.4, but my team has a large number of people who frequently update information on the pages.
I’m looking for a tool to oversee who changed what field and what was changed. (Even if the event was “Save” and “Publish”.
Does anyone know of a tool or a plugin, or an easy way to alter the CMS so I could see when a field was changed and what was changed?
Thanks for your attention and time!
It shows you that this event happaned but I need to see what happaned in that event.
Lets say you changed the file name from Neil’s file to Saeve’s file.
I want to see: Content Saved: File name” changed from ‘Neil’s file to Saeve’s File”
Basically, the event, and everything that happened under that event. prop audit log
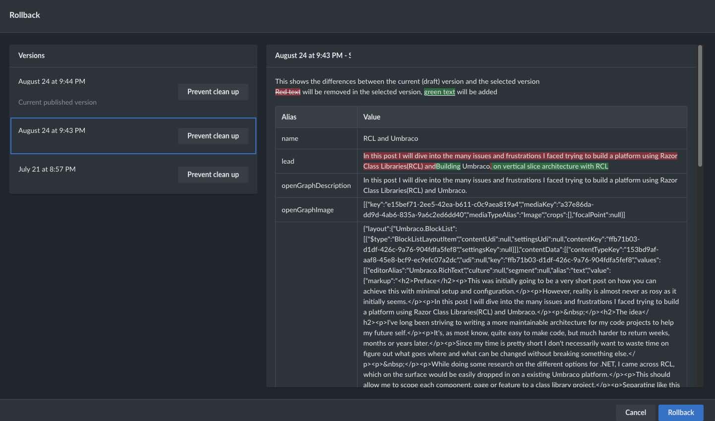
Does the “Rollback” view not satisfy this need?
It’s based on the history view you see in my screenshot above.
Sure it doesn’t directly track changes across content/media, but it should show what happened to the specific node.
The issue with that solution is only effective for Admins cause RollBack permissions can be tricky.
Also, it’s been triggered by Publish only’, so if you change some field and save, there is no mention of what was changed.
There used to be a plugin, but it’s valid only to V10-V13, before the (angular change). I don’t think it will work on 15. After considering all the History and RollBack, I approached the community for help. Maybe someone else faced this need as they manage a lot of content often and need to be on top of every field.
It really feels like they would benefit from Umbraco Workflow? Maybe it’s enough to have the free version. I think it has some more elaborate history. The ‘rollback’ feature by default is not to way to go I think because the history gets cleaned up eventually.

